过往二十年来,国家每年用在城市电网建设改造的预算近千亿元,城市电网设备基本全部更新完毕,调控措施也更加先进灵活。“作为我们电力人,确确实实为中国的超级电网工程感到很自豪。”
“超级电力人”的成就绝不仅止于此,他们前方的征程还有星辰大海。面对汹涌而来的数字化浪潮,诸多民用与商用的崭新场景蓬勃发展,开始要求更高的基础供电质量,一些高科技数字设备亟需配套供电的“零中断”;另一方面,电网运营正在走向愈发现代化的新阶段,也对资产利用率提出了更高要求,如提高设备利用率、减低容载比、减少线损等更为精确的电网负荷调整。
面对新时代,新挑战,5G+智慧电网升级加速袭来,为冠绝全球的中国电网再助推新一波的“超级电力升级”。

中国移动携手华为、南方电网 完成SA切片端到端外场验证
安全、可靠、绿色、高效的智能电网将是传统电网转型的必然选择。电网智能化的本质是实现所有物理形态电力设备、尤其是配网部分设备的可量测、可控制,可迅速定位故障点,保障安全运行和稳定供电。
在本次外场测试真实复杂的网络环境中,5G低时延端到端达到10ms以内,表现良好稳定,可满足电网的差动保护和配网自动化需求;核心网段和传输网段切片特性,可满足电网的物理和逻辑隔离需求。
钻研电网技术二十多年的南方电网工作人员难掩激动: “ 配网智能化的最大难点之一就是通信问题。以前一个10kv供电线路出现故障,至少要停电几十分钟。这一次的外场测试,让我看到了5G对于优化智能配网的巨大潜力和可行性验证,也让我们的团队坚定了面向商业持续联创的信心。 ”
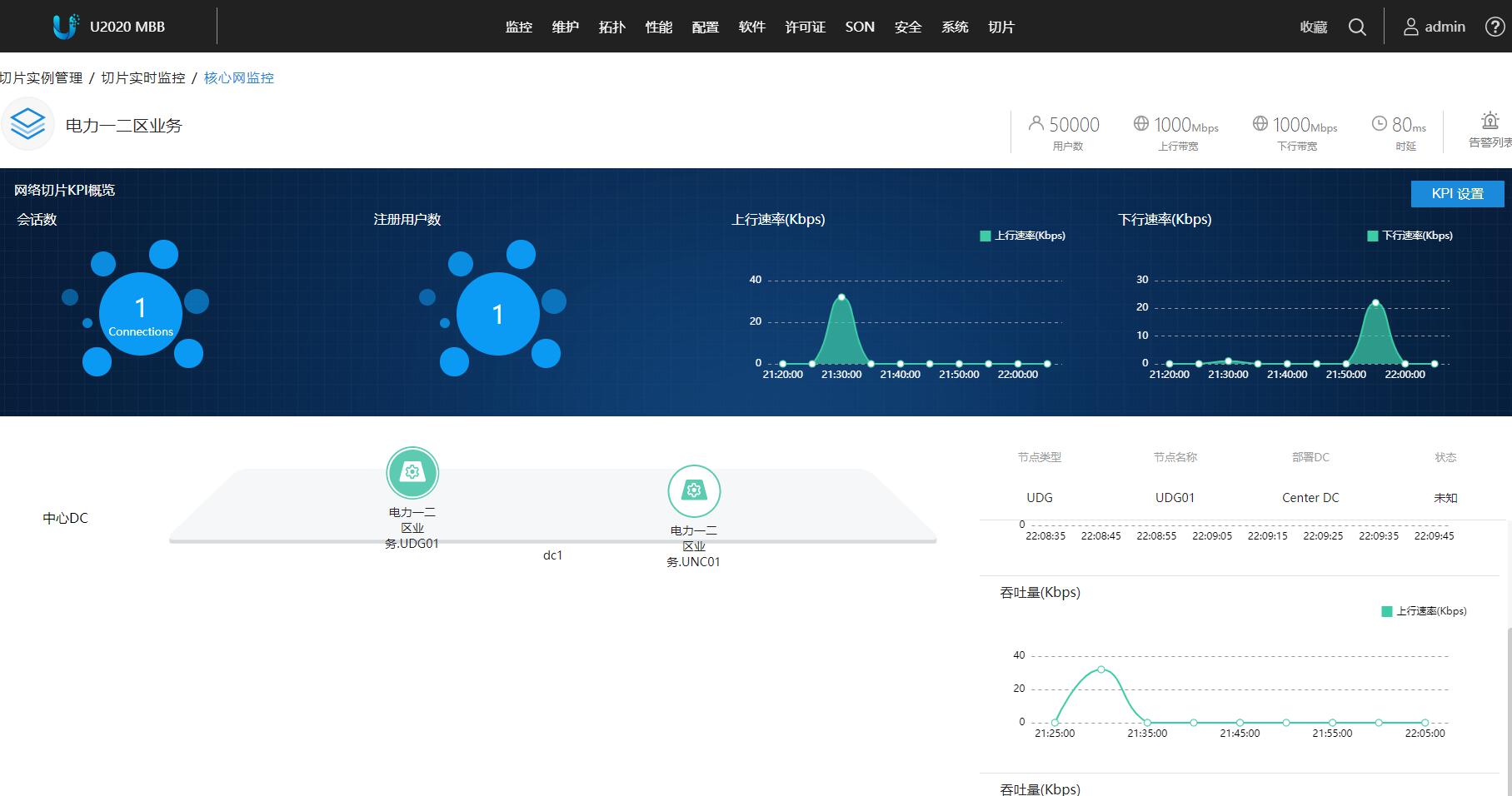
6月23日,南方电网、中国移动、华为与广东省电信规划设计院联合共同验证了首个SA端到端切片:
第一个切片承载电力一二区业务,保障低时延,传输电力的配网自动化业务;
第二个切片承载电力三四区业务,保障大带宽,传输电力的视频监控业务;
第三个切片承载公众业务。核心网、传输、无线在内的网络端到端经过验证,在公众业务超流量情况下,不影响电力业务的安全可靠运行。

5G CPE与电力12区业务-配网自动化终端
中国移动广东公司规划技术部总经理蔡伟文总表示: “ 5G+智能电网的创新应用,对电力行业、运营商管和社会都有非常重要的意义。南网、移动和华为经过一年多的合作,在深圳完成了差动保护等典型应用的验证。国家刚刚发布了5G牌照,我们又在深圳完成了端到端切片的验证,接下来,我们还将携手共同打造5G智能电网的示范区,协助南方电网,推进智能电网的商用。 ”


切片的配置与管理界面
未来,中国移动广东公司将携手华为,继续加大对5G的投入,到2020年建设成全球最大规模大湾区5G城市群,在2021年5G用户占比达到15%。中国移动广东公司将继续推动5G创新,抓住5G新机遇,联合推进5G新应用,携手行业合作伙伴,共同开启大连接新时代。

5G网络切片 全面使能智能电网
智能电网作为典型的垂直行业代表,对通信网络提出了一系列新的问题和挑战:电网业务的多样性需要功能灵活可编排的网络;高可靠性的要求则需要隔离的网络;而毫秒级超低时延电力输送则需要极致能力的网络基础设施。
4G网络轻载情况下的理想时延只能达到40ms左右,无法满足电网控制类业务毫秒级的时延要求。同时,4G网络所有业务都运行在同一个网络里面,业务直接相互影响,无法满足电网关键业务隔离的要求和电网多样化业务需求。
在此背景下,5G推出网络切片来应对垂直行业多样化网络连接需求适逢其时。
5G网络切片可以面向特定的业务需求,具备了“端到端网络保障SLA、业务隔离、网络功能按需定制、自动化”的典型特征,能使通信服务运营商动态的分配网络资源、提供NaaS(网络即服务);同时也为行业客户带来更敏捷的服务、更强的安全隔离性和更灵活的商业模式。简而言之,5G网络切片可以满足垂直行业多样化的网络连接需求。


对于未来,南方电网员工充满信心: “ 我们中国电力人是以一己之力带来了万家灯火,也把全世界都带进了特高压时代。将来,5G能帮我们把超级电网带向更加智能化的前路。如果说电力是工业化的血液,那5G网络就是加快工业化血液的神经中枢。未来,我们会让电力输送更快更稳。 ”
从拉萨到漠河,从腾冲到三亚,灯火通明之中,是电力人一路奋斗的昂扬旋律,未来已来,华为5G赋能智慧电网新征程,让下一个工业4.0的电力时代,续写“超级神话”